人工智能,是全球教育发展要答好的一道题。
近日,教育部基础教育教学指导委员会发布《中小学人工智能通识教育指南(2025年版)》(以下简称《通识教育指南》)和《中小学生成式人工智能使用指南(2025年版)》(以下简称《使用指南》)。这既是我国落实创新人才培养、应对技术变革的关键布局,更向全球教育界贡献了兼顾技术创新与教育本质的中国解决方案。从两份文件看,前者注重“通识教育”,后者注重“使用”,意味着人工智能教育将全面融入我国义务教育体系,培养既“懂”又会“用”人工智能的创新人才。
《通识教育指南》围绕人工智能教育与中小学日常教学深度融合的目标,其中的教学模式创新大力倡导项目式学习、案例分析、互动实践等创新教学模式。
人工智能以颠覆性力量重塑教育生态,推动教育活动从“人际互动”向“人机共育”转变。随着海亮科服一系列软硬件的迭代,技术逐步渗透到多种教学场景中,以辅助性角色优化知识呈现方式、拓展教学时空边界。技术不再局限于信息传递的中介角色,而是进化为具有一定认知协同能力的教育活动主体之一。
海亮科服大模型以智谱、文心及部分开源模型作为基底大模型,各场景积累的教案、课件、习题、活动素材等资源,用于模型学习;用户在各应用中产生的模型应用及功能应用数据处理,用于模型训练;最终大模型根据需求生成教师、学生、班主任助手,也就是AI智能体。

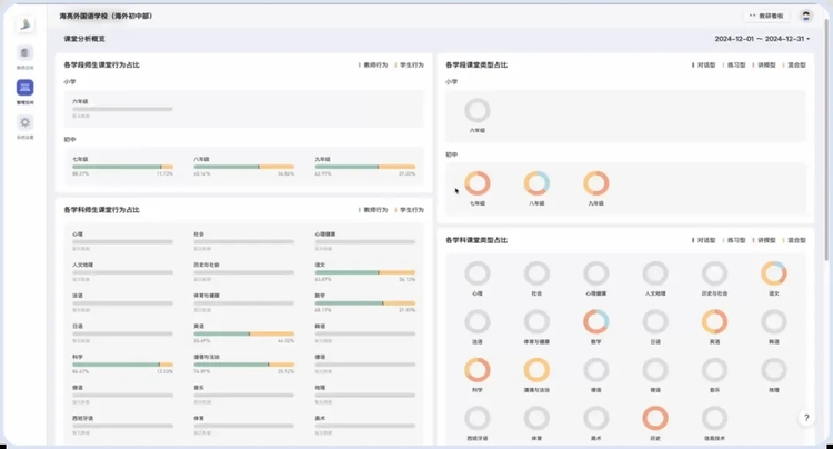
解题大模型、备课大模型、评课大模型、学习规划大模型构成了海亮科服大模型,成为了教师和学生离不开的得力助手。教师行政事务处理时间占比减少60%,学生基础管理时间占比减少20%;课堂评价准确度提升1.5倍,学生自主学习意愿提升1倍。
当AI以“智能学伴”提供个性化学习支架、以“智能同侪”参与教学设计迭代,教师、学生、技术三者不再是单向的人机协作,而是形成动态相嵌的共生关系。
《使用指南》中明确生成式人工智能可应用在辅助教师教学场景之中。教师可利用生成式人工智能自动生成教学设计,为不同层次和能力的学生提供量身定制辅导方案和资料列表,实现大规模个性化教学。
备课环节,鸿儒教研AI备课助手凭借大模型技术,不仅能一键美化课件版式、智能替换适配配图,更可根据教材内容生成分层辅导方案与说课稿,将教师从重复性劳动中解放出来,使其专注于教学设计的创造性重构。
《使用指南》中明确生成式人工智能可应用在辅助教师教学场景之中。教师可利用生成式人工智能工具开展互动性教学,打造沉浸式教学体验,开展实时学情监测分析,提升课堂教学效果。
课中教学阶段,鸿儒教研AI课堂顾问通过智能一体机采集的语音与行为数据,实时生成课堂理答分析、教学环节诊断等多维度报告,为教师尤其是青年教师提供常态化的教学反思支撑。这打破了传统磨课依赖线下听课的时空局限,让每一堂课都成为可追溯、可优化的成长节点。

《使用指南》中明确生成式人工智能可应用在辅助教师教学场景之中。教师可利用生成式人工智能辅助课后作业生成与批改以及学情分析,提升教学效率和降低教学负担。
课后评价场景里,“星学伴”智慧学伴针对语文英语作文批改痛点,实现 “AI多维初评——薄弱点精准点拨——个性化资源推送” 的智能闭环,既为学生提供即时反馈,又让教师得以跳出基础批改工作,聚焦写作思维与结构的高阶指导。

人工智能让师生在与嵌入生成式人工智能的各类技术的高体验性互动过程中,“无感”留下各种教育情境下不同维度的真实交互数据,后期通过跨平台的数据存储、融合与多维分析技术支持,绘制出具有多模态特性的师生综合“画像”,从而推动教育评价智能化体系的建立。
《使用指南》中明确生成式人工智能可应用在支撑教育管理场景之中。创新教育评价,将生成式人工智能作为评价体系设计的辅助工具,实现人机协同教育评价,但杜绝直接使用AI输出作为评价结论。
“星未来”智能评语助手根据学生过程性评价、结果性评价等多元指标数据,自动生成千人千面的学生评语,激励孩子正确自我认知、明确方向。同时,教师的工作量也大大减轻,全班评语3分钟极速生成,经教师最终审校后,既保留了教育评价的个性化温度,又实现了效率的指数级提升。

基于30年在基础教育领域的深耕,海亮科服将企业流程根植于教育基因之中,以育人为导向,注重过程柔性,让技术的价值便回归师生成长的 “伙伴”,当数字化真正服务于人的全面发展,海亮科服正以系统性方案回答 “人工智能时代培养什么人、怎样培养人” 的核心命题。在这场全球教育变革中,我们见证的不仅是技术与教育的深度融合,更是海亮科服对培养“大写的人” 这一教育理念的坚守。